Part 3. Really getting into it.
Even though I researched and wrote a lot about crypto, I really can’t say that I was immersed in that world. I was treading very lightly on the fringes, so to speak. I now understand that this was only because I didn’t hold any tokens myself.
Honestly, last week I bought a little under $100 worth of Bitcoin, exchanged half of that into Ether and it changed everything. I woke up the next day and the first thing I did was to check if they’re still in my wallet. Next, I went and looked up the exchange rates - both Bitcoin and Ether were slowly going up and it kind of made my morning.
Don’t get me wrong, I fully understand that the amount I ‘invested’ is minuscule compared to what other people have. Still, it makes me super excited. So much so that on Friday night I found myself having a cigarette with my friend outside a bar at 3 am, literarily shouting about bitcoin, digital economy, bitcoin ETF and the fact that if it happens ‘bitcoin will be worth, like, so much money, dude!’.
I do understand why a lot of people think that cryptocurrencies are a massive bubble that can burst at any moment, though. That’s because investing in them feels like playing an elaborate, weird and beautiful game. There’s so much going on that you can barely keep up, but all you really see are websites, ridiculous amounts of complicated passages on whitepapers alongside news articles about people winning and losing.
There’s no tactile aspect to it all - you can’t touch the coins, can’t see the blockchain, it’s like seeing a very nice car that everyone’s on about, but you can’t look under its hood. Even if I could though, I wouldn’t be able to even begin comprehending what I’m looking at.
That’s the beauty of it. Once you’re in, you’re in, and there’s no turning back. I used to make fun of crypto-fanatics, but now I reckon there’s a good chance I’ll be wearing one of those come winter time.
Part 4. Waves.
Some of you might’ve noticed that there are a lot of Russians in crypto. In case you haven’t, here’s some perspective: when it comes to money raised through ICOs, the leaders are the US, Singapore, Switzerland and UK. Those countries also lead the way in terms of locations where projects are registered. But, registration and location are two very different things, which is quite obvious from the graph above.
In 2017, the two Russian capitals Moscow and Saint-Petersburg had held a combined number of 58 ICOs. If you take projects started by Russian expats based in other countries into consideration, the Russian influence in crypto becomes very obvious. Also, right now you’re reading an article written by a Russian, and I’m about to start discussing a Russian project.
Several months ago I was writing an article about ICOs and I stumbled upon this, a rating of Blockchain platforms for token sales icowatchlist.
Obviously, Ethereum is a clear leader here, but the second single most popular platform was Waves, which I haven’t really heard of prior to writing that article. The project turned out to be Russian, and most ICOs held on it were Russian as well.
Interesting facts incoming. In 2017, Russian ICOs attracted around $300 million (around 10% of the global volume), but according to the Russian Association of Cryptocurrencies and Blockchain, half of those funds actually went into financial pyramids.
Make of that what you will.
I looked into Waves and I think I have a theory on why so many Russian ICOs held on that platform turned out to be a scam. Bear with me, I’ll explain it later on.
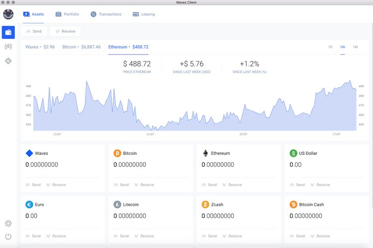
Waves is geared towards bringing a mass-adoption of blockchain a little bit closer to reality. Their client (a beta version) looks very clean, it’s intuitive and very easy to use. It took me a couple of minutes to register, as I actually spent most of the time writing down a 15-word recovery phrase.
Essentially, Waves is a multi-coin wallet (apart from the tokens pictured above it also holds TRY, DASH and Monero), a decentralised exchange and a token generation tool. Personally, I like all-in-one solutions for their convenience, but Waves lacks a couple of things in that department.
First of all, for a multi-asset wallet there really aren’t enough assets. For one thing, there are no stable coins. I know I won’t need them until I will actually start active trading, but still.
Secondly, I was excited to see US Dollar and Euro wallets, but the excitement was short lived. To deposit money into them you need to go through a verification process, which I have absolutely no intention of doing. It’ll be a lot easier to use LocalBitcoins or any other similar service. Besides, it’s the internet and I’m a very impatient person, I’m not going to use a service unless I can use it right here, right now.
Last week, I said that I’m going to steer clear off exchanges because I don’t trust them and I think that the concept of decentralised money flowing into a centralised platform is just plain silly. Waves has an integrated decentralised exchange (DEX) and that’s the main reason why I’m trying the platform out.
However, Wikipedia says that DEX uses centralised ‘matcher’ nodes to pair orders and execute trades almost in real-time, but the ultimate settlement is still carried out on the blockchain, so that should be OK, I guess. Anyway, I tried it out.
I’ve got to say, normally exchanges terrify me. All the numbers, candles, lines, orders, limits are super confusing for an outsider like me. The Waves exchange, however, didn’t really scare me (maybe it has something to do with the white background, I don’t know), so I watched a couple of YouTube videos and decided to give this trading thing a go.
I emptied both of my Jaxx wallets and sent all me Ether and Bitcoins to the Waves client. I figured this would also be a great way to test the two networks in terms of transaction speed and fees.
Here are the results:
So, two transactions for similar amounts. Bitcoin’s mining fee amounted to just 10 cents and it came through in just under 10 minutes. Ether was a lot quicker - less than 4 minutes, but the fee was a bit higher - exactly 19 cents.
I’m not going to lie, I spent quite a lot of time trying to figure out how DEX works. Then, I gave up and decided to just try it out. I went to sell all my Ether for WAVES, choosing the price of the last successful sale. I placed an order and it was filled almost instantly (and as you can see I had to pay a fee of 0.003 WAVES which is almost nothing).
Then, I sat back and though ‘now how the hell do I make a profit from this?’. I thought the answer was obvious: I’ll sell my WAVES for Ether, but set a limit price that will bring me more Ether than I sold, at least a couple dollars more. So, I did just that, waited for like three days and no-one filled that order.
I thought, ‘alright, things are not that simple’. Yes, it took me three days to realise that all the tokens available for trade on DEX are basically tied to Bitcoin’s value - if it goes up, they’ll go up, if it goes down - they’ll go down, so I can’t really speculate here. But I had a new plan - I decided to wait until Bitcoin’s and Ether’s value goes up to attempt to trade them for USD. I’ll report on that next week. In the end, I did sell all the WAVES back for Ether, losing a few dollars in the process.
—
Now, I realise I’ve left a cliffhanger somewhere in the beginning of Chapter 4. I was talking about how essentially half of the funds attracted by Russian-based ICOs in 2017 went into pyramids and how the Waves platform might’ve accidentally facilitated it.
I think it might be due to how easy it is to issue tokens with the Waves client. Just look at this:
This is easier than finding highly inappropriate adult content on internet and at the time of writing it costs less than 3 dollars. Don’t get me wrong, this simplicity makes blockchain a lot more accessible to casual users and that’s great. On the other hand, that gives scammers an option to create their own token (which might even be named similarly to an already existing one) without even having to learn how to code and create smart contracts.
I think, this enables a lot scammers to easily support their schemes with a layer of artificial credibility. In the grand scheme of things that’s not a bad thing at all. Cryptocurrency is such a new, exciting and complicated space that people losing money to scams should come as no surprise. Yes, it will deter some of them from crypto and blockchain, but others will educate themselves and learn not to pursue easy money without doing prior research and ensuring that they’re not giving in to thieves. I think that’s great.
Within this week I will finally try to make at least a little bit of money on my investments. I will keep using the Waves client and DEX to see if I can get some profit out of trading BTC/USD and ETH/USD pairs. Stay tuned!








